Spouštíme pravidelné měření AI viditelnosti v Marketing Mineru
Máte pod kontrolou, jak o vás mluví AI asistenti? V doplňku pro měření AI viditelnosti v Marketing Mineru právě spouštíme pravidelné měření vaší značky i konkurence. Kromě jednorázových analýz můžete nyní pravidelně měřit, jak si vedete v odpovědích AI modelů ChatGPT, Gemini, Perplexity, AI Overviews či AI Mode.
Detailní analýza měřených promptů vám ukáže, kde a jak často se vaše značka i konkurence objevuje v AI odpovědích. V přehledných grafech můžete sledovat vývoj klíčových ukazatelů, jako jsou AI viditelnost, průměrná pozice či Share of Voice. Novinkou je analýza sentimentu zmínek - nestačí totiž jen vědět, že vás AI modely zmiňují, klíčové je, jak o vás mluví. Díky měření v Marketing Mineru zjistíte, zda vás AI vnímá pozitivně, neutrálně, nebo negativně, a získáte detailní vhled do toho, jaký dojem vaše značka v odpovědích zanechává.
Jaká data v nástroji najdete?
Pojďme se podívat na to, jak vypadá uživatelské rozhraní a co všechno z naměřených dat vyčtete.
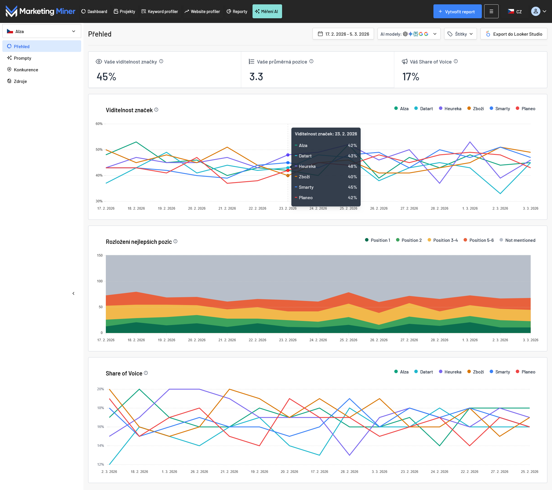
Sekce 1: Přehled
První sekce slouží jako váš hlavní dashboard, kde okamžitě vidíte, jak si vaše značka vede v AI modelech v porovnání s konkurencí.

Klíčové metriky:
- Viditelnost vaší značky - podíl promptů (dotazů), ve kterých byla vaše značka zmíněna, z celkového počtu měřených dotazů.
- Sentiment - vyjadřuje, jak pozitivně nebo negativně se o značce hovoří v AI odpovědích. Hodnota se pohybuje od -100 (velmi negativně) přes 0 (neutrálně) po 100 (velmi pozitivně).
- Vaše průměrná pozice - udává, na jakém místě se vaše značka v odpovědi průměrně objevuje. Pokud vás AI zmíní vícekrát, do statistik započítáváme pouze vaši nejlepší (nejvyšší) pozici.
- Váš Share of Voice - procentuální podíl zmínek vaší značky z celkového počtu zmínek všech sledovaných značek.
Vizualizace vývoje v čase:
- Viditelnost značek - vývoj vaší viditelnosti v čase oproti vybraným konkurentům.
- Viditelnost značek napříč AI modely - podíl promptů, ve kterých byla značka zmíněna, z celkového počtu promptů v daném AI modelu.
- Přehled sentimentu - hodnotí, v jakém světle vás AI asistenti prezentují. Pohybuje se v rozmezí od -100 (velmi negativně) přes 0 (neutrálně) po 100 (velmi pozitivně).
- Rozložení nejlepších pozic - grafické znázornění toho, jak často se umisťujete na předních příčkách.
- Share of Voice - přehled o tom, jak se v čase mění váš podíl na trhu v rámci AI odpovědí.
Filtrace a práce s daty:
- Časové období - volba konkrétního rozmezí pro zobrazení dat.
- Výběr AI modelů - filtrování výsledků podle konkrétních modelů (ChatGPT, Gemini, atd.).
- Štítky - možnost segmentovat data (např. sledovat pouze brandové dotazy nebo specifické produktové kategorie).
- Export - data můžete snadno propojit s Looker Studiem pro tvorbu vlastních reportů.
Sekce 2: Prompty
Zatímco přehled vám ukáže celkové trendy, v sekci Prompty se můžete ponořit do detailu jednotlivých dotazů.

Najdete zde:
- Znění promptů a štítky - kompletní seznam měřených dotazů včetně přiřazených kategorií.
- Vaši viditelnost - procentuální vyjádření toho, jak úspěšná je vaše značka u konkrétního promptu (v závislosti na vyfiltrovaném časovém období a zvolených AI modelech).
- Vítěze - značka s nejvyšší viditelností u daného dotazu je pro rychlou orientaci zvýrazněna zeleně.
- Sentiment - jak pozitivně či negativně je vaše značka v AI odpovědích zmiňována na škále od -100 (velmi negativní) přes 0 (neutrální) až po 100 (velmi pozitivní).

Po rozkliknutí šipky vpravo se dostanete do detailu promptu, kde najdete:
- Konkrétní odpovědi - přesné znění toho, co AI modely o tématu napsaly (zobrazují se data pro modely a období zvolené v horním filtru).
- Analýzu konkurence - přehled všech zmíněných značek a jejich pozic v odpovědi. Vaše značka je pro snadnou identifikaci podbarvena modře.
- Zdroje (citace) - seznam webů a odkazů, ze kterých AI model při tvorbě odpovědi čerpal.
- Sentiment - symboly emotikonů pro rychlý přehled o tom, zda vás AI prezentuje v pozitivním, neutrálním nebo negativním světle.
Všechna data v této sekci můžete dále filtrovat nebo hromadně exportovat, jak jste v Marketing Mineru zvyklí.
Sekce 3: Sentiment
Zatímco sekce Prompty řeší především viditelnost, Sentiment vám poskytne hloubkový vhled do toho, jakou reputaci si vaše značka u AI asistentů buduje. Snadno tak pochopíte, v jakých souvislostech vás AI doporučuje a které přínosy vašich služeb nejčastěji vyzdvihuje. Zároveň včas odhalíte případný negativní kontext a zjistíte, z jakých informací AI při svém hodnocení vycházela.

Najdete zde:
- Agregované skóre - celkové hodnocení vašeho sentimentu na škále od -100 (velmi negativní) přes 0 (neutrální) až po 100 (velmi pozitivní), a přehledné rozdělení počtu zmínek na pozitivní, neutrální a negativní (včetně procentuálního podílu).
- Přehled promptů - seznam všech dotazů, u kterých byla vaše značka zmíněna v AI odpovědích a v kterém AI modelu.
- Indikátor sentimentu - barevné emotikony pro přehlednou orientaci tónu jednotlivých odpovědí.
- Důvod sentimentu - nejdůležitější část této sekce, která slovně vysvětluje, proč AI model daný sentiment přiřadil (např. zda vás chválí za rychlost doručení, nebo vás uvádí pouze jako neutrální příklad obchodu).
- Značky, které daný AI asistent ve své odpovědi zmínil.
- Přesné znění AI odpovědi.
- Z jakých zdrojů AI asistent čerpal informace pro svou odpověď.
- Sentiment zmiňovaných značek.
- Vývoj viditelnosti - jak se mění viditelnost vaší značky a konkurence v čase.
- Vývoj průměrných pozic - pohled na to, komu se daří držet v odpovědích nejvyšší příčky.
- Vývoj sentimentu - hodnocení sentimentu vaší značky i konkurence na škále od -100 (velmi negativní) přes 0 (neutrální) až po 100 (velmi pozitivní).
- Seznam všech konkurentů - seřazený podle jejich celkové viditelnosti. Na první pozici uvidíte značku s největším vlivem. Snadno tak identifikujete své největší rivaly v AI odpovědích pro dané prompty.
- Průměrnou pozici, viditelnost značky (v %), sentiment (od -100 do 100) a rozložení sentimentu (pomocí barevných emotikonů).
- Počet výskytů - jak často byla daná stránka či doména použita jako zdroj pro vygenerování odpovědi.
- Detail zdroje - po rozkliknutí šipky vpravo zjistíte, u kterých konkrétních promptů a v jakých AI modelech se daná URL objevila jako citovaný zdroj.
- Název projektu pro pravidelné AI měření.
- Zemi
- Jazyk - nejedná se o jazyk projektu, ale o jazyk, ve kterém se vám bude zobrazovat důvod sentimentu v sekci Sentiment.
- Konkurenty - můžete zde odstranit sledované konkurenty a nahradit je jinými.
- Projekt - odstranit můžete také celý projekt.
- Název projektu - pro váš interní přehled.
- Zemi - trh, který vás zajímá.
- Vaši značku a doménu - data, podle kterých bude nástroj identifikovat vaši přítomnost v odpovědích.
- Vložení promptů - seznam dotazů, které chcete pravidelně monitorovat.
- Výběr modelů - zvolte konkrétní AI asistenty (ChatGPT, Gemini atd.).
- Frekvence měření - vyberte si mezi denním nebo týdenním reportováním.
- Název značky
- Doménu
Po rozkliknutí šipky vpravo se opět dostanete do detailu, kde pro jednotlivé prompty zjistíte:
Stejně jako v ostatních částech nástroje, i zde můžete data filtrovat podle časového období či konkrétních modelů a kompletní report si jedním kliknutím exportovat.
Sekce 4: Konkurence
V této sekci získáte přímé srovnání všech měřených značek pro zvolené období a AI modely.

V přehledném grafu najdete:
Níže je žebříček značek, který uvádí:
Sekce 5: Zdroje
V poslední sekci se dozvíte, odkud AI modely čerpají informace pro své odpovědi. Kromě klasických filtrů (čas a model) si v horním menu můžete zvolit pohled buď na celé domény, nebo na konkrétní URL.

V přehledu zdrojů najdete:
![]()
TIP Marketing Mineru: Seřaďte si seznam URL podle nejvyššího počtu výskytů. Získáte tak seznam nejautoritativnějších stránek ve vašem oboru, které AI modely považují za klíčové. Relevantní weby jsou ideálními kandidáty pro linkbuilding – pokud na nich získáte zmínku, výrazně zvýšíte šanci, že vás AI začne doporučovat.
Sekce 6: Nastavení
Nově jsme doplnili také sekci Nastavení, kde můžete upravit:

Jak vytvořit projekt
Pravidelné měření AI viditelnosti nastavíte v pár jednoduchých krocích. Pojďme si ukázat, jak na to.
Krok 1: Nastavení projektu

V prvním kroku přejděte na tlačítko Měření AI a vyplňte:
Krok 2: Prompty
![]()
Zde určíte, co a kde se má měřit:
Na základě vašeho výběru systém okamžitě vypočítá spotřebu AI kreditů a porovná ji s vaším aktuálním zůstatkem.
Krok 3: Konkurenti
![]()
Přidejte až 5 konkurentů, které chcete mít pod dohledem. U každého z nich stačí vyplnit:
Krok 4: Shrnutí
![]()
V posledním kroku si vše naposledy zkontrolujte. Pokud je vše v pořádku, klikněte na Vytvořit AI projekt. Od této chvíle začne Marketing Miner pravidelně sbírat data o vaší AI viditelnosti.

